污水处理设备工作原理动图集锦:
1、比阻测定

2、UASB构造图

3、带式干燥器

4、臭氧消毒流程

5、单级萃取流程

6、电渗析装置

7、反应区与三相分离设计参数

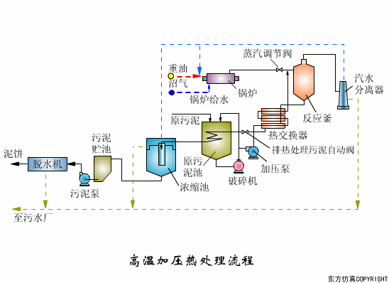
8、高温加压热处理流程



9、过滤原理

10、隔膜泵

11、渐减曝气法

12、阶段曝气法

13、接触氧化池

14、完全混合法基本流程

15、矩形气浮池

16、气流动力流化床

17、连续式重力浓缩池

18、立式多段焚烧炉

19、流化床焚烧炉

20、逆流回转焚烧炉

21、逆流加料蒸发流程

22、顺流加药蒸发流程

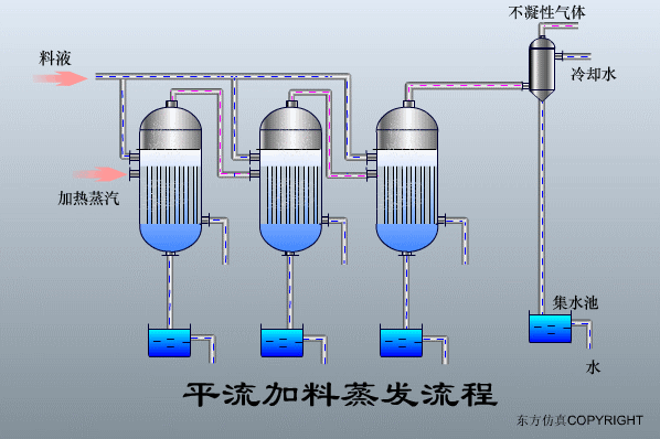
23、平流加料蒸发流程

24、射流式水力冲击式空气扩散装置

25、水下空气扩散装置

26、水力循环搅拌

27、污泥最终处置与利用

免责声明:
1;所有标注为智造资料网zl.fbzzw.cn的内容均为本站所有,版权均属本站所有,若您需要引用、转载,必须注明来源及原文链接即可,如涉及大面积转载,请来信告知,获取《授权协议》。
2;本网站图片,文字之类版权申明,因为网站可以由注册用户自行上传图片或文字,本网站无法鉴别所上传图片或文字的知识版权,如果侵犯,请及时通知我们,本网站将在第一时间及时删除,相关侵权责任均由相应上传用户自行承担。
[complaint:内容投诉]
智造资料网打造智能制造3D图纸下载,在线视频,软件下载,在线问答综合平台 » 污水处理设备工作原理动图集锦(图文教程)
1;所有标注为智造资料网zl.fbzzw.cn的内容均为本站所有,版权均属本站所有,若您需要引用、转载,必须注明来源及原文链接即可,如涉及大面积转载,请来信告知,获取《授权协议》。
2;本网站图片,文字之类版权申明,因为网站可以由注册用户自行上传图片或文字,本网站无法鉴别所上传图片或文字的知识版权,如果侵犯,请及时通知我们,本网站将在第一时间及时删除,相关侵权责任均由相应上传用户自行承担。
[complaint:内容投诉]
智造资料网打造智能制造3D图纸下载,在线视频,软件下载,在线问答综合平台 » 污水处理设备工作原理动图集锦(图文教程)

